El Ayuntamiento de Tarragona, en colaboración con la empresa Dinycon, ha impulsado un proyecto de urbanismo inteligente que convierte el histórico Mercado Central de Tarragona, uno de los principales símbolos arquitectónicos y sociales de la ciudad, en un entorno gestionado a partir de datos logrando un salto hacia la modernidad con la incorporación de tecnología inteligente orientada a la gestión eficiente y la mejora de la experiencia de los visitantes.
Esta iniciativa ha incluido la instalación de 23 cámaras distribuidas estratégicamente, capaces de monitorizar el flujo de personas y analizar el comportamiento de los usuarios dentro del recinto.
Gestión basada en datos para una experiencia más eficiente
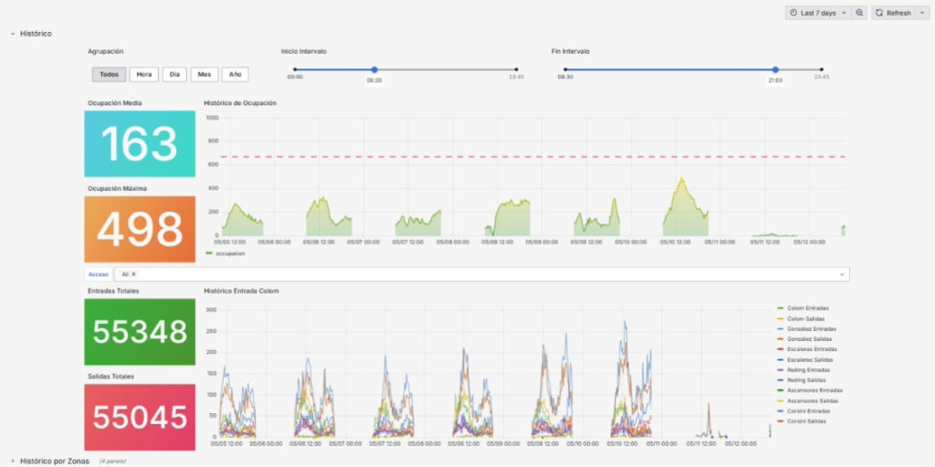
A través de una plataforma tecnológica avanzada, los responsables del mercado pueden visualizar en tiempo real la ocupación por zonas, controlar los niveles de aforo y estudiar patrones de movimiento y permanencia. Esta información se traduce en mapas dinámicos y matrices de desplazamiento que permiten una toma de decisiones más ágil y basada en datos objetivos.
Gracias al trabajo de Dinycon el resultado obtenido es una gestión más eficiente de los recursos, una mejor organización del espacio y una experiencia más segura y fluida tanto para comerciantes como para visitantes. Además, el sistema ofrece un registro histórico que posibilita anticipar tendencias y planificar estrategias de funcionamiento adaptadas a las necesidades reales de la ciudadanía. Este proyecto sitúa a Tarragona como referente en la integración de la tecnología en entornos urbanos de valor patrimonial, demostrando que la innovación puede convivir con la tradición para reforzar la vitalidad económica y social de la ciudad.
